Administration Guides
Check Log Collectionβ

All pods in this namespace must be up and running.
Check Vectorβ
If you encounter a problem, you can view the vector logs (namespace: kosmos-logs).
There must be no errors in the logs.
[...]
2025-04-18T12:52:39.197749Z INFO source{component_kind="source" component_id=kubernetes_logs component_type=kubernetes_logs}:file_server: vector::internal_events::file::source: Stopped watching file. file=/var/log/pods/tenant0-vstore_vstore-7495dd8499-jnmfc_04096f94-6d30-47ee-9e88-b97cfdba908c/vstore/69.log reached_eof="true"
2025-04-18T12:57:38.605139Z INFO source{component_kind="source" component_id=kubernetes_logs component_type=kubernetes_logs}:file_server: vector::internal_events::file::source: Found new file to watch. file=/var/log/pods/tenant0-vstore_vstore-7495dd8499-jnmfc_04096f94-6d30-47ee-9e88-b97cfdba908c/vstore/71.log
2025-04-18T12:57:38.869374Z INFO source{component_kind="source" component_id=kubernetes_logs component_type=kubernetes_logs}:file_server: vector::internal_events::file::source: Stopped watching file. file=/var/log/pods/tenant0-vstore_vstore-7495dd8499-jnmfc_04096f94-6d30-47ee-9e88-b97cfdba908c/vstore/70.log reached_eof="true"
2025-04-18T13:02:39.362356Z INFO source{component_kind="source" component_id=kubernetes_logs component_type=kubernetes_logs}:file_server: vector::internal_events::file::source: Found new file to watch. file=/var/log/pods/tenant0-vstore_vstore-7495dd8499-jnmfc_04096f94-6d30-47ee-9e88-b97cfdba908c/vstore/72.log
2025-04-18T13:02:47.617641Z INFO source{component_kind="source" component_id=kubernetes_logs component_type=kubernetes_logs}:file_server: vector::internal_events::file::source: Stopped watching file. file=/var/log/pods/tenant0-vstore_vstore-7495dd8499-jnmfc_04096f94-6d30-47ee-9e88-b97cfdba908c/vstore/71.log reached_eof="true"
[...]
Check ClickHouseβ
- Connect to the database
kosmos

ch-logsuser password can be retrieved with the command:
kubectl get secret ch-logs -n kosmos-logs -o jsonpath='{.data.kosmos}' | base64 --decode
clickhouse-client -u kosmos --password <password> -h 127.0.0.1 -d kosmos
ClickHouse client version 24.8.11.51285.altinitystable (altinity build).
Connecting to database kosmos at localhost:9000 as user kosmos.
Connected to ClickHouse server version 24.8.11.
Warnings:
* Delay accounting is not enabled, OSIOWaitMicroseconds will not be gathered. You can enable it using `echo 1 > /proc/sys/kernel/task_delayacct` or by using sysctl.
* Table system.session_log is enabled. It's unreliable and may contain garbage. Do not use it for any kind of security monitoring.
chi-clickhouse-cluster-tec-cluster-0-0-0.chi-clickhouse-cluster-tec-cluster-0-0.kosmos-logs.svc.cluster.local :)
Check for the presence of the following tables:
-
audit_iaas -
kosmos_audit -
kosmos_logs -
Check the tables
:) show tables
SHOW TABLES
Query id: 7fdc0134-a78d-4167-aa6d-fd52afec86a2
ββnameββββββββββ
1. β audit_iaas β
2. β kosmos_audit β
3. β kosmos_logs β
ββββββββββββββββ
3 rows in set. Elapsed: 0.003 sec.
- Check for recent logs
:) select * from kosmos_logs where timestamp >= now() - INTERVAL 1 MINUTE ORDER BY timestamp ASC
- Check for recent logs in tables
β c1dr-pprod-worker-4 β abde0b5f-3fbf-4e36-9378-f34b61b57248 β I0418 13:42:40.660628 1 main.go:96] "Received GetInfo call" request="&InfoRequest{}" β 2025-04-18 13:42:40.660 β β
1. β {"cnpg.io/cluster":"postgresql-metier-cluster","cnpg.io/instanceName":"postgresql-metier-cluster-1","cnpg.io/instanceRole":"primary","cnpg.io/podRole":"instance","role":"primary"} β registry.c1dr-pprod.athea:3000/athea/hosted-registry.corp.athea/artemis/infostructure/socle/service-applicatif/postgresql-fat:16-3.4.1 β registry.c1dr-pprod.athea:3000/athea/hosted-registry.corp.athea/artemis/infostructure/socle/service-applicatif/postgresql-fat@sha256:ac7266ff215b8eb186d9f15fe482fac17b209a02a601be57b682d96b22275034 β postgres β postgresql-metier-cluster-1 β tenant0-pg β c1dr-pprod-worker-3 β 6fd94ca4-0ffa-48f7-a855-005d349fd8a8 β {"level":"info","ts":"2025-04-18T13:42:41Z","logger":"postgres","msg":"record","logging_pod":"postgresql-metier-cluster-1","record":{"log_time":"2025-04-18 13:42:41.234 UTC","process_id":"1210386","connection_from":"[local]","session_id":"680256d1.127812","session_line_num":"1","session_start_time":"2025-04-18 13:42:41 UTC","transaction_id":"0","error_severity":"LOG","sql_state_code":"00000","message":"connection received: host=[local]","backend_type":"not initialized","query_id":"0"}} β 2025-04-18 13:42:41.235 β β
2. β {"app":"webservice","app.kubernetes.io/name":"gitlab","app.kubernetes.io/version":"v17.9.1","chart":"webservice-8.9.1","gitlab.com/webservice-name":"default","heritage":"Helm","pod-template-hash":"7b945cb894","release":"gitlab"} β registry.gitlab.com/gitlab-org/build/cng/gitlab-webservice-ce:v17.9.1 β registry.gitlab.com/gitlab-org/build/cng/gitlab-webservice-ce@sha256:c77705b8540b788c29c439e154e4b3e992de69095734de624b405f6b216b802a β webservice β gitlab-webservice-default-7b945cb894-2v5qv β kosmos-dev β c1dr-pprod-worker-3 β 8bb4c265-e8ab-4c82-9a19-88d879e5a524 β {"component": "gitlab","subcomponent":"api_json","time":"2025-04-18T13:42:41.279Z","severity":"INFO","duration_s":0.01771,"db_duration_s":0.00183,"view_duration_s":0.01588,"status":200,"method":"POST","path":"/api/v4/runners/verify","params":[{"key":"token","value":"[FILTERED]"},{"key":"system_id","value":"r_SRzd5oRAmqRY"}],"host":"gitlab-webservice-default.kosmos-dev.svc.cluster.local","remote_ip":"10.42.1.195","ua":"gitlab-runner 17.7.0 (17-7-stable; go1.23.2; linux/amd64)","route":"/api/:version/runners/verify","queue_duration_s":0.010186,"redis_calls":12,"redis_duration_s":0.004635,"redis_read_bytes":297,"redis_write_bytes":1049,"redis_cache_calls":4,"redis_cache_duration_s":0.00192,"redis_cache_read_bytes":297,"redis_cache_write_bytes":449,"redis_db_load_balancing_calls":8,"redis_db_load_balancing_duration_s":0.002715,"redis_db_load_balancing_write_bytes":600,"db_count":2,"db_write_count":0,"db_cached_count":0,"db_txn_count":0,"db_replica_txn_count":0,"db_primary_txn_count":0,"db_replica_count":0,"db_primary_count":2,"db_replica_write_count":0,"db_primary_write_count":0,"db_replica_cached_count":0,"db_primary_cached_count":0,"db_replica_wal_count":0,"db_primary_wal_count":0,"db_replica_wal_cached_count":0,"db_primary_wal_cached_count":0,"db_replica_txn_max_duration_s":0.0,"db_primary_txn_max_duration_s":0.0,"db_replica_txn_duration_s":0.0,"db_primary_txn_duration_s":0.0,"db_replica_duration_s":0.0,"db_primary_duration_s":0.002,"db_main_txn_count":0,"db_ci_txn_count":0,"db_main_replica_txn_count":0,"db_ci_replica_txn_count":0,"db_main_count":0,"db_ci_count":2,"db_main_replica_count":0,"db_ci_replica_count":0,"db_main_write_count":0,"db_ci_write_count":0,"db_main_replica_write_count":0,"db_ci_replica_write_count":0,"db_main_cached_count":0,"db_ci_cached_count":0,"db_main_replica_cached_count":0,"db_ci_replica_cached_count":0,"db_main_wal_count":0,"db_ci_wal_count":0,"db_main_replica_wal_count":0,"db_ci_replica_wal_count":0,"db_main_wal_cached_count":0,"db_ci_wal_cached_count":0,"db_main_replica_wal_cached_count":0,"db_ci_replica_wal_cached_count":0,"db_main_txn_max_duration_s":0.0,"db_ci_txn_max_duration_s":0.0,"db_main_replica_txn_max_duration_s":0.0,"db_ci_replica_txn_max_duration_s":0.0,"db_main_txn_duration_s":0.0,"db_ci_txn_duration_s":0.0,"db_main_replica_txn_duration_s":0.0,"db_ci_replica_txn_duration_s":0.0,"db_main_duration_s":0.0,"db_ci_duration_s":0.002,"db_main_replica_duration_s":0.0,"db_ci_replica_duration_s":0.0,"cpu_s":0.025147,"mem_objects":7316,"mem_bytes":580992,"mem_mallocs":1850,"mem_total_bytes":873632,"pid":107,"worker_id":"puma_1","rate_limiting_gates":[],"correlation_id":"01JS4J68AZJPTV6GYH9JPJ9WQT","meta.caller_id":"POST /api/:version/runners/verify","meta.remote_ip":"10.42.1.195","meta.feature_category":"runner","meta.client_id":"runner/1","content_length":"64","request_urgency":"low","target_duration_s":5} β 2025-04-18 13:42:41.280 β β
3. β {"app":"webservice","app.kubernetes.io/name":"gitlab","app.kubernetes.io/version":"v17.9.1","chart":"webservice-8.9.1","gitlab.com/webservice-name":"default","heritage":"Helm","pod-template-hash":"7b945cb894","release":"gitlab"} β registry.gitlab.com/gitlab-org/build/cng/gitlab-workhorse-ce:v17.9.1 β registry.gitlab.com/gitlab-org/build/cng/gitlab-workhorse-ce@sha256:4da0104d406f170947b0df7d9c4e03e4b5e928bf4e130cf38cdd2eaf139a620c β gitlab-workhorse β gitlab-webservice-default-7b945cb894-2v5qv β kosmos-dev β c1dr-pprod-worker-3 β 8bb4c265-e8ab-4c82-9a19-88d879e5a524 β {"backend_id":"rails","content_type":"application/json","correlation_id":"01JS4J68AZJPTV6GYH9JPJ9WQT","duration_ms":35,"host":"gitlab-webservice-default.kosmos-dev.svc.cluster.local:8181","level":"info","method":"POST","msg":"access","proto":"HTTP/1.1","referrer":"","remote_addr":"10.42.1.195:54324","remote_ip":"10.42.1.195","route":"^/api/","route_id":"api","status":200,"system":"http","time":"2025-04-18T13:42:41Z","ttfb_ms":35,"uri":"/api/v4/runners/verify","user_agent":"gitlab-runner 17.7.0 (17-7-stable; go1.23.2; linux/amd64)","written_bytes":66} β 2025-04-18 13:42:41.283 β β
4. β {"cnpg.io/cluster":"postgresql-metier-cluster","cnpg.io/instanceName":"postgresql-metier-cluster-1","cnpg.io/instanceRole":"primary","cnpg.io/podRole":"instance","role":"primary"} β registry.c1dr-pprod.athea:3000/athea/hosted-registry.corp.athea/artemis/infostructure/socle/service-applicatif/postgresql-fat:16-3.4.1 β registry.c1dr-pprod.athea:3000/athea/hosted-registry.corp.athea/artemis/infostructure/socle/service-applicatif/postgresql-fat@sha256:ac7266ff215b8eb186d9f15fe482fac17b209a02a601be57b682d96b22275034 β postgres β postgresql-metier-cluster-1 β tenant0-pg β c1dr-pprod-worker-3 β 6fd94ca4-0ffa-48f7-a855-005d349fd8a8 β {"level":"info","ts":"2025-04-18T13:42:41Z","logger":"postgres","msg":"record","logging_pod":"postgresql-metier-cluster-1","record":{"log_time":"2025-04-18 13:42:41.842 UTC","process_id":"1210388","connection_from":"[local]","session_id":"680256d1.127814","session_line_num":"1","session_start_time":"2025-04-18 13:42:41 UTC","transaction_id":"0","error_severity":"LOG","sql_state_code":"00000","message":"connection received: host=[local]","backend_type":"not initialized","query_id":"0"}} β 2025-04-18 13:42:41.842 β β
5. β {"cnpg.io/cluster":"postgresql-technique-cluster","cnpg.io/instanceName":"postgresql-technique-cluster-1","cnpg.io/instanceRole":"primary","cnpg.io/podRole":"instance","role":"primary"} β ghcr.io/cloudnative-pg/postgresql:16.3-4 β ghcr.io/cloudnative-pg/postgresql@sha256:db1c75488268a5251acdbe21a69fddcefcf8c861b2319a1c3aecdb443b34086d β postgres β postgresql-technique-cluster-1 β kosmos-sql β c1dr-pprod-worker-3 β 75385ecb-3ae3-41d8-8b51-61b1d7876024 β {"level":"info","ts":"2025-04-18T13:42:41Z","logger":"postgres","msg":"record","logging_pod":"postgresql-technique-cluster-1","record":{"log_time":"2025-04-18 13:42:41.985 UTC","process_id":"1843676","connection_from":"10.42.2.69:56272","session_id":"680256d1.1c21dc","session_line_num":"1","session_start_time":"2025-04-18 13:42:41 UTC","transaction_id":"0","error_severity":"LOG","sql_state_code":"00000","message":"connection received: host=10.42.2.69 port=56272","backend_type":"not initialized","query_id":"0"}} β 2025-04-18 13:42:41.986 β β
6. β {"app":"gitlab-shell","app.kubernetes.io/name":"gitlab","app.kubernetes.io/version":"v17.9.1","chart":"gitlab-shell-8.9.1","heritage":"Helm","pod-template-hash":"66c8d67f48","release":"gitlab"} β registry.gitlab.com/gitlab-org/build/cng/gitlab-shell:v14.40.0 β registry.gitlab.com/gitlab-org/build/cng/gitlab-shell@sha256:ad43d151ebd5f7cd3444dbd9e747ac393fa9d628ce37ad434a0ad4125a1e2b73 β gitlab-shell β gitlab-gitlab-shell-66c8d67f48-zbf6t β kosmos-dev β c1dr-pprod-worker-4 β 03c424ae-2f40-47c4-a5a5-6af3b5bcf118 β {"component": "gitlab-shell","subcomponent":"ssh","time":"2025-04-18T13:42:42Z","message":"kex_exchange_identification: Connection closed by remote host\r"} β 2025-04-18 13:42:42.239 β β
7. β {"app.kubernetes.io/component":"node","app.kubernetes.io/instance":"topolvm","app.kubernetes.io/name":"topolvm","controller-revision-hash":"6697bcbd48","pod-template-generation":"2"} β ghcr.io/topolvm/topolvm-with-sidecar:0.36.0 β ghcr.io/topolvm/topolvm-with-sidecar@sha256:95673bd4b93103ba97e641a637ae63d0e386e7a5405da8c13a04181ecc23d843 β topolvm-node β topolvm-node-zsd6q β kosmos-system β c1dr-pprod-worker-3 β 17da662f-61a6-45ec-bb3e-a0ff7d2e918f β {"level":"info","ts":"2025-04-18T13:42:42Z","logger":"driver.node","msg":"NodeGetVolumeStats is called","volume_id":"759e9b3d-0d73-4e73-b22f-c76baf8afd59","volume_path":"/var/lib/kubelet/pods/e6b127ac-3307-4e52-b4da-d614fd542223/volumes/kubernetes.io~csi/pvc-8fdcf657-4556-469c-a5e5-2160d2ff4628/mount"} β 2025-04-18 13:42:42.401 β β
3496 rows in set. Elapsed: 0.033 sec. Processed 1.11 million rows, 14.52 MB (33.56 million rows/s., 440.14 MB/s.)
Peak memory usage: 5.09 MiB.
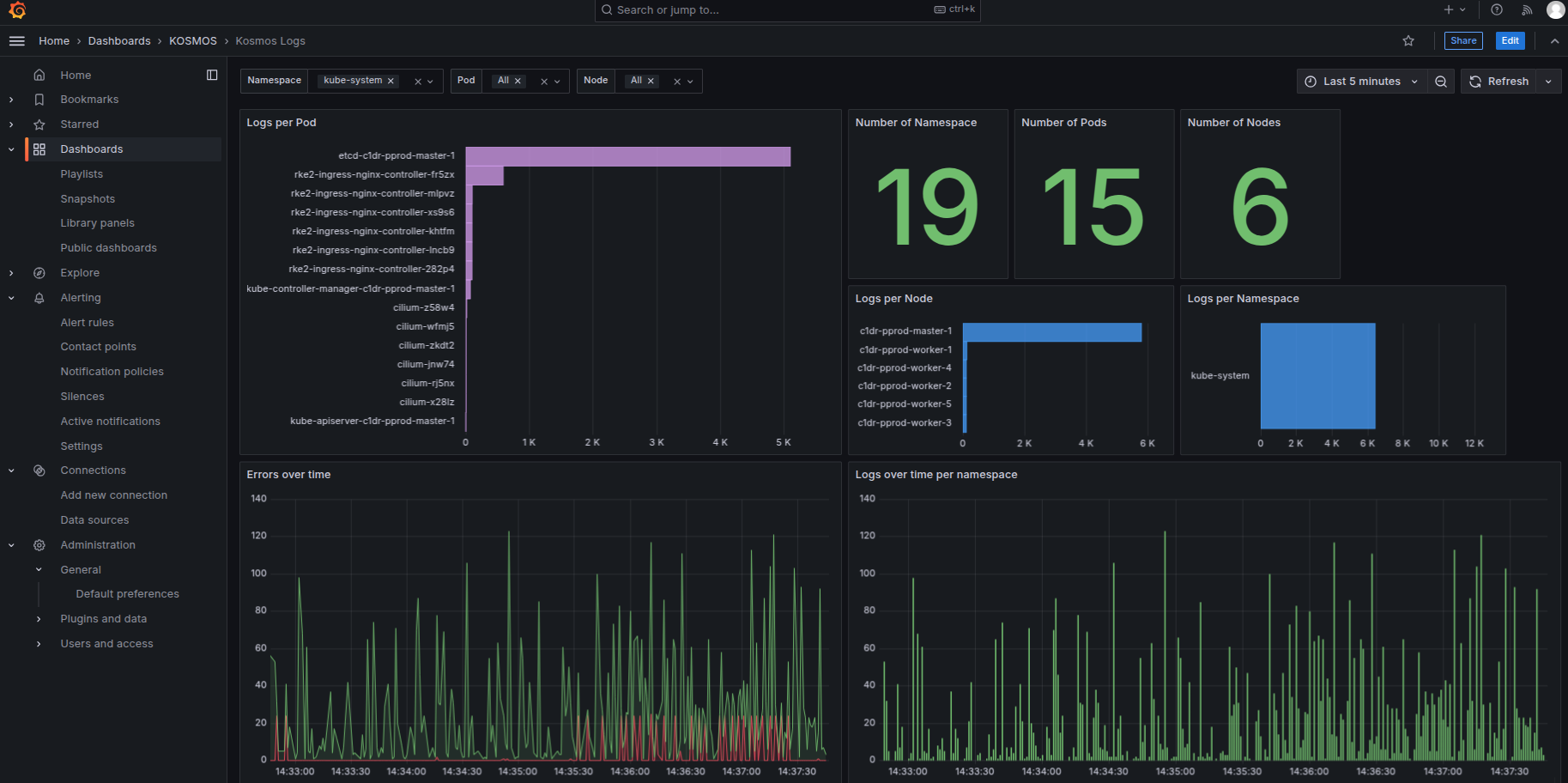
Checking Logs in Grafana Dashboardsβ
- Log in to Grafana via the administration portal
- Select the dashboard
- KOSMOS > Kosmos Logs
- Check for the presence of logs
- Kubernetes Logs

Prometheus service statusβ
Via the HMIβ
This procedure allows you to view the Kubernetes statistics history.
- Log in to the Prometheus application via the portal
Search for a valueβ
The Prometheus application homepage offers a search function using PromQL.
For example, enter the query container_memory_usage_bytes{container="prometheus"} to find the memory usage in bytes.

The searched item is displayed in the list on the "Console" tab.

View the history of an indicatorβ
Click on the "Graph" tab.
The value history is displayed using the default time period.

Choose the time period for an indicator's historyβ
Click on a new time period
The indicator's history is displayed using the selected time period.